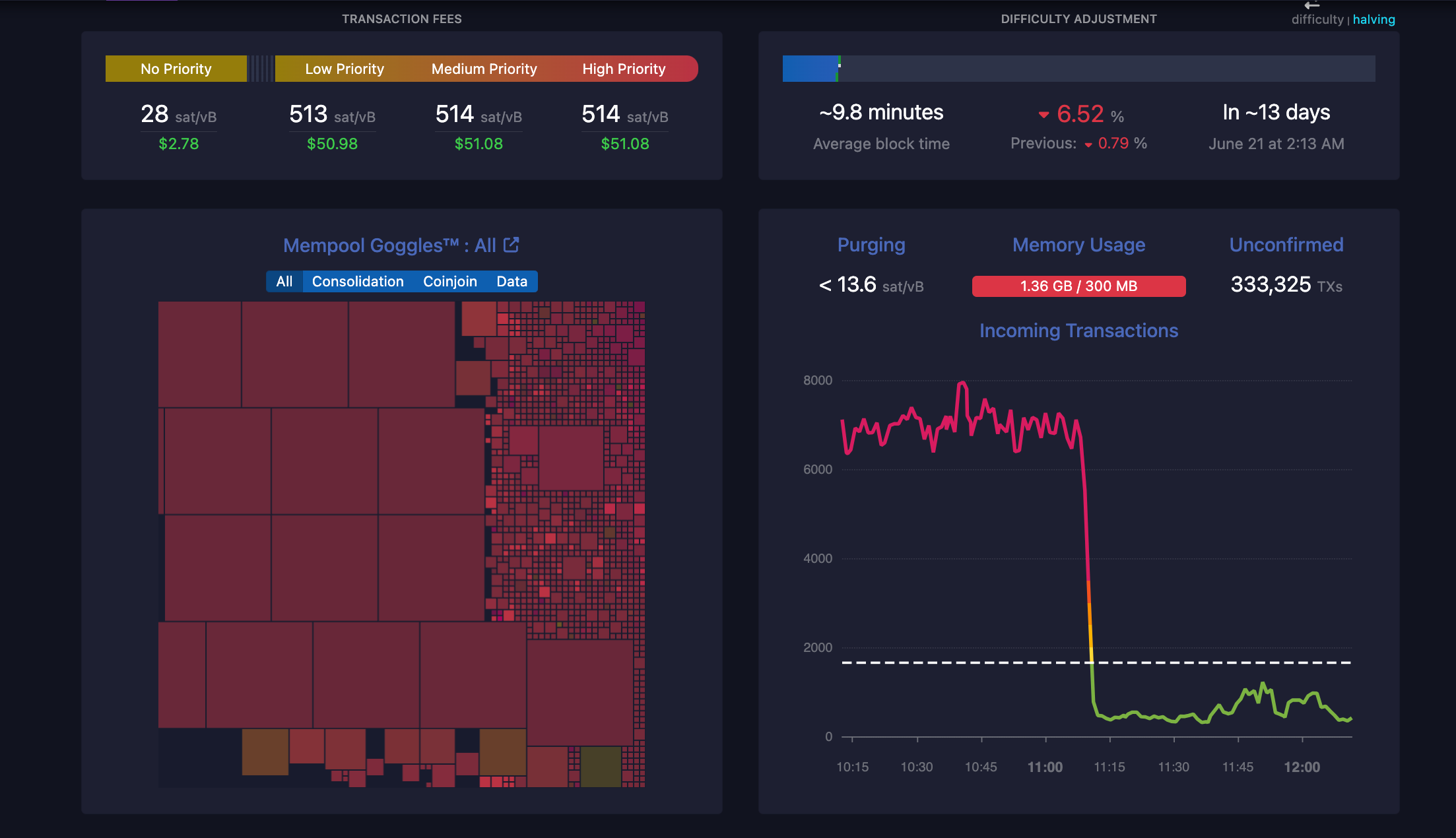
截至美国东部时间 6 月 7 日中午 12 点 05 分,比特币网络有 332,000 笔未确认交易,导致网络费用急剧上升。
当时,高优先级交易的网络费用达到 514 聪,低优先级交易的网络费用达到 513 聪,当天早些时候,价格攀升至每笔交易约 520 聪。以美元计算,这相当于每笔交易 50-52 美元的费用。此后,优先级费用已降至每笔交易 46 美元左右。
据区块链记者Colin Wu报道,这 33.2 万笔未确认交易疑似是中心化交易所 OKX 通过钱包进行收集整理的结果,不过截至发稿时尚未得到证实。
减半后的经济学和比特币矿工面临的挑战,减半后,人们对比特币网络的矿工难度、高网络费用和矿工盈利能力的担忧变得更加突出。区块奖励从 6.25 比特币大幅削减至 4 月底的 3.125 BTC,对矿工的利润产生了重大影响。

Bitfarms 报告称, 5 月份挖矿收入下降了 42%,这是自最近一次减半事件以来的第一个完整月份。这家比特币挖矿公司在其月末报告中披露,5 月份的收入为 156 BTC,而 4 月份为 269 BTC。
这家比特币矿商还解释说,5 月份其阿根廷工厂的气温异常低,创下了 44 年来最恶劣的天气状况。恶劣的天气条件导致该公司的 Rio Cuarto 工厂停工八天,导致比特币总产量下降。
自 2024 年初以来, 尽管计算难度上升且奖励减少,但美国的比特币矿工已在电力上花费了总计 27 亿美元。
据分析师保罗·霍夫曼称,“自 2024 年初以来,美国的比特币挖矿已经消耗了 20,822.62 吉瓦时的巨额电力。” 该分析师补充说,仅自 2024 年初以来比特币矿工使用的能源就足以为 1.5% 的美国家庭提供全年的电力。
4 月份,开采一枚比特币的平均成本为 52,000 美元。减半事件之后,开采一枚比特币的成本增加了一倍多,平均达到 110,000 美元。