代币化平台 Securitize 已与去中心化金融 (DeFi) 协议 Mantle 合作推出一项机构基金,旨在从多种加密货币中赚取收益。
与传统指数基金追踪股票组合的方式类似,Mantle Index Four (MI4) 基金旨在为投资者提供加密货币投资机会,包括比特币、以太坊、SOL,Securitize在 4 月 24 日的公告中 表示,该公司将提供加密货币以及跟踪美元的稳定币。
公告称,该基金还整合了流动性质押代币——包括 Mantle 的 mETH、Bybit 的 bbSOL 和 Ethena 的 USDe——旨在通过链上收益提高回报。
此次推出正值零售和机构投资者纷纷增加对加密货币(尤其是比特币)的投资,以对冲日益加剧的宏观经济不确定性。

Mantle 全球战略主管 Timothy Chen 在一份声明中表示,这只市值加权指数基金旨在成为加密货币领域事实上的 SPX 或标准普尔 500 指数。 该公司为机构投资者提供了一种从数字资产中获取收益的途径。
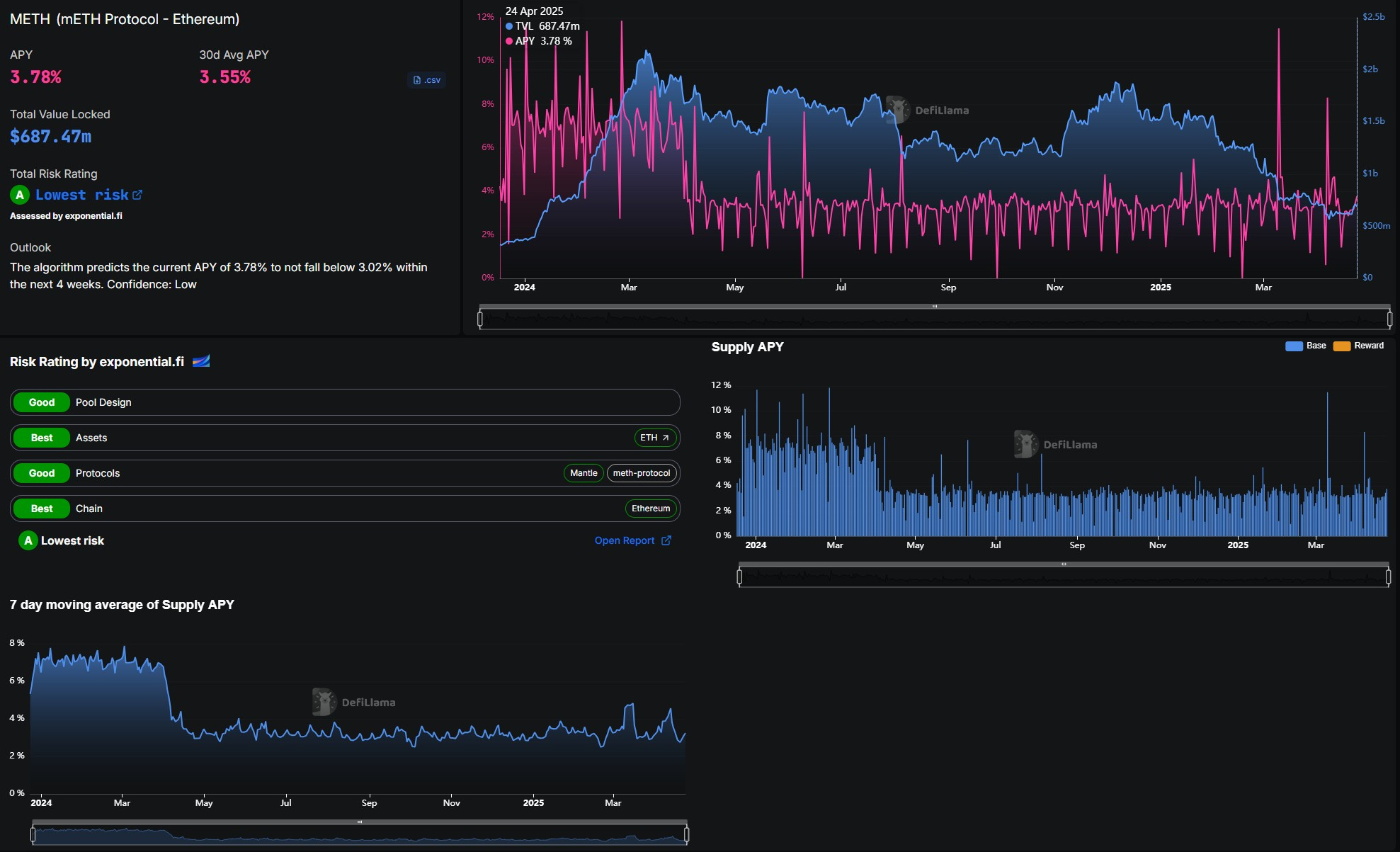
根据 DefiLlama 的数据,截至 4 月 24 日,其流动性质押产品之一 Mantle Staked Ether (mETH) 的年利率约为 3.78%。该协议的总锁定价值 (TVL) 超过 6.8 亿美元。
Securitize 是面向机构用户、****的现实世界资产 (RWA) 代币化平台之一,根据 RWA.xyz 的数据,截至 4 月 24 日,其市场份额约为 71%。其最大的关联基金——贝莱德机构数字流动性基金 (BUILD)——净资产超过 25 亿美元。
今年 3 月,Securitize 联合创始人兼首席执行官卡洛斯·多明戈 (Carlos Domingo) 告诉 Cointelegraph,随着“机构投资者、私募股权公司和信贷经理转向代币化以提高效率、减少运营摩擦和提高流动性”,对代币化基金的需求正在加速增长。